液压管接头气密性试验方法:
1、试验总则
除非在各管接头标准中另有规定,经重复装配试验的三个 1 型试验组件,以及当适用时,三个 2 型、3 型和 4 型试验组件应进行气密性试验,以确保在试验压力下这些组件不会泄露。
2、试验步骤
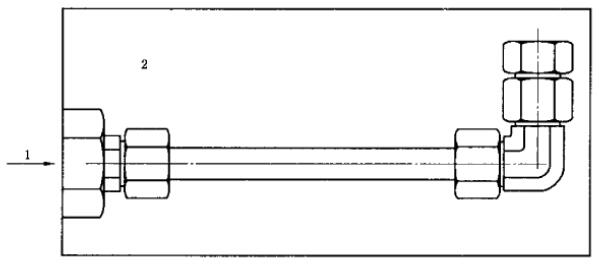
如下图 1 所示和表 1 所述,应在水下对试验组件进行加压。
表 1 气密性试验的参数和步骤
| 试验参量 | 参数值和试验步骤 |
| 试验介质 | 空气、氮气或氦气,试验介质应记录在试验报告中 |
| 试验压力 | 根据各管接头标准,试验压力应连续增加至管接头最高工作压力的 15%。不超过 6.3MPa 为宜 |
| 试验持续时间 | 在试验组件装配期间挤入管接头螺纹之间的全部空气排出之后,在试验压力下最少保持 3min |
| 判定标准 | 不得有泄漏(出现气泡) |

1——试验介质进口;2——水。
图 1 气密性试验的典型试验装置
3、元件的再利用
经过该试验的试件可以用于后续的试验,但不应用于实际使用或返回库存。
以上就是关于液压管接头的气密性试验方法的所有内容。如果您对用于上述试验的液压管接头气密性试验装置或其他性能试验装置感兴趣,欢迎与我们联系!电话:0755-8889 8859 QQ:459675648。
