焊接气瓶水压爆破试验按标准《GBT 15385 气瓶水压爆破试验方法》规定实施(如果您需要的是气瓶水压爆破试验系统,欢迎与我们联系,电话:0755-8889 8859 QQ:459675648),具体内容如下:
1、焊接气瓶水压爆破试验原理
试验以水为加压介质,逐步增大受试瓶的压力,直至受试瓶爆破。测定受试瓶的屈服压力和爆破压力。并核查气瓶断口特征和瓶体破裂形态。
2、焊接气瓶水压爆破试验系统的组成
2.1 测试系统
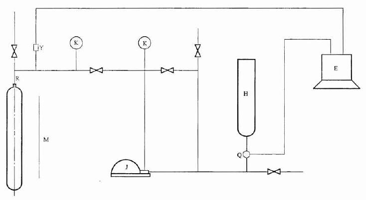
测试系统包括加压装置、承压管道、测量仪表和数据处理计箅机。测试系统示意图如图 1。
说明:

J——增压装置;I——受试瓶;R——专用接头;H——贮水容器;K——压力测量仪表;
E——计算机;Y——压力传感器;Q——流量传感器;M——安全防护设施。
图 1 测试系统示意图
2.2 加压装置
2.2.1 受试瓶的加压可以选用电动柱塞泵、气驱泵或其他增压装置。
2.2.2 增压装置的额定工作压力不小于气瓶设计爆破压力的 1.5 倍。
2.2.3 增压装置的流量可以按照受试瓶的试验速率进行人工调节。
2.2.4 对受试瓶不能施加除试验水压以外的任何其他外力。
2.3 承压管道
2.3.1 全部承压管道应选用金属管。
2.3.2 承压管道应经过耐压试验,试验压力应不小于气瓶设计爆破压力的 1.5 倍。
2.3.3 承压管道应妥善布置,保证系统内的气体能全部排净。
2.3.4 承压管道与设备、仪表的连接应具有良好的密封。
2.4 测量仪表
2.4.1 测试系统进水计量用的流量传感器可为液柱计量式或质(重)量计量式。传感器的精度应不低于 0.5 级。
2.4.2 测试系统中用于压力测定的压力传感器,精度不低于 0.5 级。用于压力监测用的压力表。精度不低于 1.6 级。压力表的最大量程为气瓶设计爆破压力的 1.5~3 倍。
2.4.3 用于测定试验环境温度和试验用水温度的温度测量仪表,最小显示值应不大于 1℃ 。
2.5 数据处理用计算机
2.5.1 根据采集的进水量和压力的数据,自动绘制出受试瓶的压力-进水量曲线图。压力及进水量的数据采集频率不低于 5 次/秒。
2.5.2 以数字正确显示受试瓶的实际爆破压力。
2.5.3 根据压力-进水量曲线,以数字方式显示受试瓶(不含缠绕气瓶)的屈服压力。无明显屈服现象的受试瓶,按曲线偏离(或偏离至某一很小的规定值)比例膨胀线时的压力值即显示受试瓶的屈服压力。
3、焊接气瓶水压爆破试验要求
3.1 测试前准备
3.1.1 检查环境温度和试验用水温度,调整并保持其在 5℃ 以上。
3.1.2 测定受试瓶(不含缠绕气瓶)的实际壁厚,测试点应不少于 12 点(筒体的上、中、下三个部位和圆周的四个方位)。
3.1.3 测定受试瓶(不含缠绕气瓶)筒体的上、中、下三个部位的实际周长。
3.1.4 测定受试瓶的实际容积。
3.2 升压速率
测试过程中,受试瓶在屈服压力范围内的升压速率,应保证瓶壁的应力增大速率在表 1 规定的范围内。
表 1 应力增大速率

3.3 特殊情况处理
3.3.1 测试过程中,当受试瓶的试验压力未达到气瓶屈服压力而遇到设备或系统出现故障以致测试不能持续进行时,允许在故障修复后重新进行测试。
3.3.2 若受试瓶的压力已超越气瓶屈服压力,不管任何原因造成的测试停止,该受试瓶不能再行测试。应另外抽取样品重新进行。
4、焊接气瓶水压爆破测试结果核查、测定和记录
4.1 核对计算机显示的受试瓶爆破压力值和屈服压力值是否和压力表示值相一致;核对其是否与计算机自动绘制的压力-进水量曲线所表示的数值相一致。
4.2 对瓶体的破裂形态至少要按下列各点进行核查、测定和记录:
a) 查实爆破瓶体的破裂部位(上部、中部、下部);
b) 观测爆破瓶体的破裂形状(鱼腹状、单鱼尾状、双鱼尾状);
c) 测定爆破瓶体在裂口最宽处的实际周长(不包括裂口宽度);
d) 鉴别断口特征(脆性、韧性、有无剪切唇);
e) 要求测定气瓶破裂时容积变形率的气瓶,容积变形率按下式计算(粗略计算时,式中的 B 值可以忽略或估算):
E=ΔV/V× 100%
ΔV=A-B-(V+A-B)pb·βt
在测试温度和爆破压力下水的平均压缩系数βt的计算可参见附录A。
5、焊接气瓶水压爆破试验报告
试验单位应向委托单位提交测试结果报告。
测试报告除记载受试瓶的原始数据,包括受试瓶批号、出厂编号、公称工作压力、水压试验压力、气瓶公称容积和实际容积、气瓶设计重量和实测重量、出厂日期外,还至少包括下列主要内容:
a) 试验用水温度和环境温度;
b) 压力-进水量曲线图表;
c) 受试瓶爆破压力;
d)受试瓶屈服压力;
e) 总压入水量;
f) 破裂部位和破口形状;
g)断口特征;
h) 容积变形率。
试验报告应有试验人员、审核人员签章和试验单位公章。
6、焊接气瓶进行水压爆破试验时应注意的 3 点安全事项
6.1 进行爆破试验的受试瓶应设有安全可靠的隔离装置。
6.2 测试压力超过气瓶的水压试验压力后任何人不得靠近。
6.3 严禁在有压力的情况下拆装管道、测量仪表、受试瓶等承压件或拧紧承压管道的接头。